Trong thời đại chuyển đổi số, quản lý khách sạn và homestay không còn chỉ dựa vào kinh nghiệm hay cảm tính. Mỗi ngày, lượng lớn dữ liệu về doanh thu, công suất phòng, nguồn khách, chi phí vận hành đều được ghi nhận một cách tự động. Tuy nhiên, thực tế cho thấy không phải chủ cơ sở lưu trú nào cũng biết cách "giải mã" những con số này để biến chúng thành quyết định chiến lược mang lại lợi thế cạnh tranh thực sự.
Nhiều chủ khách sạn và homestay vẫn quen với cách tiếp cận truyền thống - dựa phần lớn vào kinh nghiệm cá nhân hoặc trực giác khi đưa ra các quyết định quan trọng như điều chỉnh giá phòng, triển khai chương trình khuyến mãi, hay cắt giảm chi phí. Cách làm này dù có thể hiệu quả trong một số trường hợp, nhưng lại tiềm ẩn nhiều rủi ro và khiến bạn bỏ lỡ cơ hội tối ưu hóa doanh thu đúng thời điểm.
Sự khác biệt giữa những cơ sở kinh doanh thành công và những nơi gặp khó khăn thường nằm ở khả năng biến dữ liệu thành hành động cụ thể. Báo cáo hiệu suất khách sạn không chỉ là những con số để lưu trữ, mà là kim chỉ nam giúp bạn điều hướng hoạt động kinh doanh một cách khoa học và hiệu quả.
Bài viết này sẽ là hướng dẫn chuyên sâu, thực tiễn về cách phân tích các báo cáo hiệu suất kinh doanh, từ đó giúp bạn:
Ra quyết định điều chỉnh giá một cách khoa học, phù hợp với biến động thị trường
Tối ưu hóa các kênh đặt phòng, phân bổ nguồn lực marketing hiệu quả
Phát hiện sớm các điểm nghẽn trong vận hành để có biện pháp khắc phục kịp thời
Nâng cao trải nghiệm khách hàng, thúc đẩy tỷ lệ khách quay lại
Hầu hết các cơ sở lưu trú hiện nay đều có trong tay những báo cáo cơ bản về hoạt động kinh doanh. Báo cáo doanh thu theo thời gian thường được tổng hợp theo ngày, tuần, tháng, giúp chủ khách sạn theo dõi xu hướng thu nhập và nhận diện các mùa cao điểm, thấp điểm.
Chỉ số công suất phòng (occupancy rate) cho biết tỷ lệ phòng được sử dụng so với tổng số phòng có sẵn, đây là một trong những chỉ số kinh doanh homestay và khách sạn quan trọng nhất, phản ánh mức độ lấp đầy của cơ sở lưu trú.
Báo cáo doanh thu theo kênh phân tích nguồn thu từ các nền tảng đặt phòng trực tuyến như Booking.com, Agoda, hay đặt phòng trực tiếp qua website và điện thoại. Dữ liệu về lượng khách lặp lại giúp đánh giá mức độ hài lòng và lòng trung thành của khách hàng. Ngoài ra, báo cáo dịch vụ cộng thêm như doanh thu từ nhà hàng, spa, thuê xe cũng cung cấp cái nhìn toàn diện về khả năng tạo thu từ các dịch vụ phụ trợ.
Thực tế cho thấy, nhiều chủ khách sạn và homestay đang gặp phải những vấn đề phổ biến trong việc sử dụng báo cáo. Họ có đầy đủ dữ liệu nhưng không thực hiện việc đối chiếu định kỳ để rút ra những nhận xét có giá trị. Các thông tin thường được lưu trữ rời rạc, không được tổng hợp một cách hệ thống, khiến việc phân tích trở nên khó khăn và tốn thời gian.
Một vấn đề khác là nhiều người quản lý không biết chỉ số nào cần theo dõi sát sao hàng tuần, thay vào đó chỉ tập trung vào con số doanh thu tổng mà bỏ qua những yếu tố tác động đến kết quả này. Điều này dẫn đến việc không thể xác định rõ ràng nguyên nhân khiến doanh thu tăng hoặc giảm.
Khi thiếu khả năng phân tích hiệu quả kinh doanh khách sạn, các quyết định như giảm giá, triển khai khuyến mãi thường được đưa ra mà không có số liệu cụ thể làm căn cứ. Việc không hiểu rõ doanh thu tăng/giảm do yếu tố nào - liệu đó có phải do giá phòng, công suất hay nguồn kênh - khiến nhiều chủ cơ sở bỏ lỡ cơ hội tối ưu hóa lợi nhuận và cải thiện trải nghiệm khách hàng.
Một trong những ứng dụng quan trọng nhất của phân tích hiệu quả kinh doanh khách sạn là việc đưa ra quyết định về giá bán phòng. Chỉ số RevPAR (Revenue per Available Room) được tính bằng công thức:
RevPAR = Tổng doanh thu phòng/ Tổng số phòng khả dụng
Hoặc
RevPAR = ADR (Giá phòng trung bình) x Occupancy rate (công suất phòng)
Khi RevPAR thấp nhưng công suất phòng ổn định: Điều này cho thấy bạn đang có nhiều khách, phòng luôn được lấp đầy, nhưng doanh thu trên mỗi phòng lại không cao. Đây là dấu hiệu bạn có thể xem xét tăng giá nhẹ để tối ưu hóa doanh thu mà không ảnh hưởng đến lượng khách.
Khi RevPAR thấp do công suất kém: Bạn cần tập trung vào việc khuyến mãi và thúc đẩy nguồn đặt phòng thay vì điều chỉnh giá. Mục tiêu là tăng công suất phòng lên, ngay cả khi phải chấp nhận mức giá thấp hơn trong ngắn hạn.
Việc theo dõi xu hướng của hai chỉ số này theo thời gian sẽ giúp bạn nhận ra những mô hình mùa vụ và điều chỉnh chiến lược giá cả phù hợp. Trong mùa cao điểm khi công suất cao, bạn có thể tăng giá để tối đa hóa lợi nhuận. Trong mùa thấp điểm, việc giảm giá có thể giúp duy trì công suất và thu hút khách hàng mới.
Phân tích cơ cấu kênh phân phối (channel mix) là một phần không thể thiếu trong quản lý khách sạn hiệu quả. Bằng cách so sánh doanh thu và tỉ trọng đặt phòng từ các kênh khác nhau như các kênh OTA như Booking.com, Agoda, website trực tiếp, bạn có thể xác định được kênh nào mang lại hiệu quả cao nhất.
Khi phát hiện kênh có chi phí hoa hồng cao nhưng tỷ lệ hủy phòng nhiều, bạn nên điều chỉnh ngân sách quảng cáo và tập trung đầu tư vào những kênh có hiệu suất tốt hơn. Đặc biệt, những kênh có tỷ lệ khách quay lại cao như đặt phòng trực tiếp qua website, fanpage, hoặc Google thường mang lại giá trị lâu dài và chi phí thấp hơn.
Việc đa dạng hóa kênh bán hàng không chỉ giúp giảm thiểu rủi ro phụ thuộc vào một nguồn khách duy nhất mà còn tạo cơ hội tăng doanh thu từ nhiều phân khúc khách hàng khác nhau. Tuy nhiên, điều quan trọng là phải biết cách phân bổ nguồn lực một cách hợp lý dựa trên hiệu suất thực tế của từng kênh.
Báo cáo chi phí vận hành cung cấp những thông tin quý giá để tối ưu hóa hoạt động hàng ngày. Bằng cách đánh giá tỷ lệ chi phí so với doanh thu tổng, bạn có thể xác định những khoản chi nào đang vượt mức bình thường và cần được điều chỉnh.
Nếu chi phí nhân sự tính trên mỗi phòng cao bất thường, đây có thể là tín hiệu để xem xét tối ưu hóa ca làm việc và phân công nhân viên. Việc nhận diện thời điểm lãng phí điện nước thông qua phân tích theo mùa vụ sẽ giúp bạn chủ động tiết giảm chi phí một cách hiệu quả.
Đặc biệt, việc theo dõi chi phí marketing so với doanh thu từ khách mới sẽ giúp đánh giá hiệu quả của các chiến dịch quảng cáo và điều chỉnh ngân sách phù hợp. Một cơ sở lưu trú hoạt động hiệu quả thường có tỷ lệ chi phí cố định ổn định và khả năng kiểm soát tốt các chi phí biến đổi.
Dữ liệu về khách hàng quay lại là một trong những chỉ số kinh doanh homestay và khách sạn quan trọng nhất để đánh giá chất lượng dịch vụ và xây dựng chiến lược marketing dài hạn. Khi báo cáo hiệu suất khách sạn cho thấy tỷ lệ khách quay lại thấp, đây là lúc bạn cần khảo sát lý do và thực hiện các biện pháp cải thiện dịch vụ.
Việc phân tích hành vi đặt phòng của khách cũ sẽ giúp bạn hiểu rõ hơn về nhu cầu và sở thích của họ, từ đó tạo ra những chương trình remarketing phù hợp. Khách hàng trung thành không chỉ mang lại doanh thu ổn định mà còn là nguồn quảng cáo miệng hiệu quả nhất.
Mẹo quan trọng: Hãy tạo lịch theo dõi báo cáo định kỳ hàng tuần và hàng tháng để ra quyết định theo chu kỳ, thay vì chờ đến cuối quý mới tổng hợp. Điều này giúp bạn phản ứng nhanh chóng với những thay đổi của thị trường và duy trì lợi thế cạnh tranh.
Công suất phòng theo từng loại cho biết loại phòng nào được ưa chuộng nhất và loại nào thường xuyên để trống. Doanh thu trung bình theo loại phòng (ADR) được tính bằng công thức:
ADR theo loại phòng = tổng doanh thu từ loại phòng/ số phòng đã bán của loại phòng đó
RevPAR theo loại phòng kết hợp cả yếu tố giá và công suất:
RevPAR theo loại phòng = ADR theo loại phòng x Công suất phòng theo loại
Ngoài ra, cần theo dõi nguồn khách theo loại phòng để hiểu rõ kênh nào hiệu quả nhất cho từng phân khúc, tỷ lệ khách quay lại theo loại phòng, và đánh giá của khách hàng để nắm bắt mức độ hài lòng thực tế.
Quyết định dựa trên phân tích dữ liệu loại phòng:
Điều chỉnh chiến lược giá thông minh: Khi một loại phòng có công suất thấp nhưng ADR cao, điều này có thể cho thấy giá đang cao hơn giá trị cảm nhận của khách hàng. Bạn cần xem xét giảm giá nhẹ hoặc tăng cường các dịch vụ kèm theo để nâng cao giá trị. Ngược lại, nếu một loại phòng luôn kín khách nhưng RevPAR thấp, đây là cơ hội để tăng giá từ từ nhằm tối đa hóa doanh thu.
Tối ưu hóa marketing theo từng phân khúc: Dữ liệu cho thấy phòng gia đình có công suất thấp? Hãy tập trung quảng bá trên các kênh hướng đến gia đình hoặc tạo gói combo đặc biệt. Phòng suite sang trọng vắng khách? Đẩy mạnh quảng cáo hình ảnh, tiện ích cao cấp trên các nền tảng chuyên biệt hoặc qua đối tác du lịch cao cấp.
Chiến lược upselling dựa trên dữ liệu: Khi dữ liệu cho thấy 30% khách đặt phòng Standard sẵn sàng nâng cấp lên Superior, bạn có thể huấn luyện nhân viên lễ tân chủ động đề xuất nâng cấp với mức giá ưu đãi, vừa tăng doanh thu vừa nâng cao trải nghiệm khách hàng.
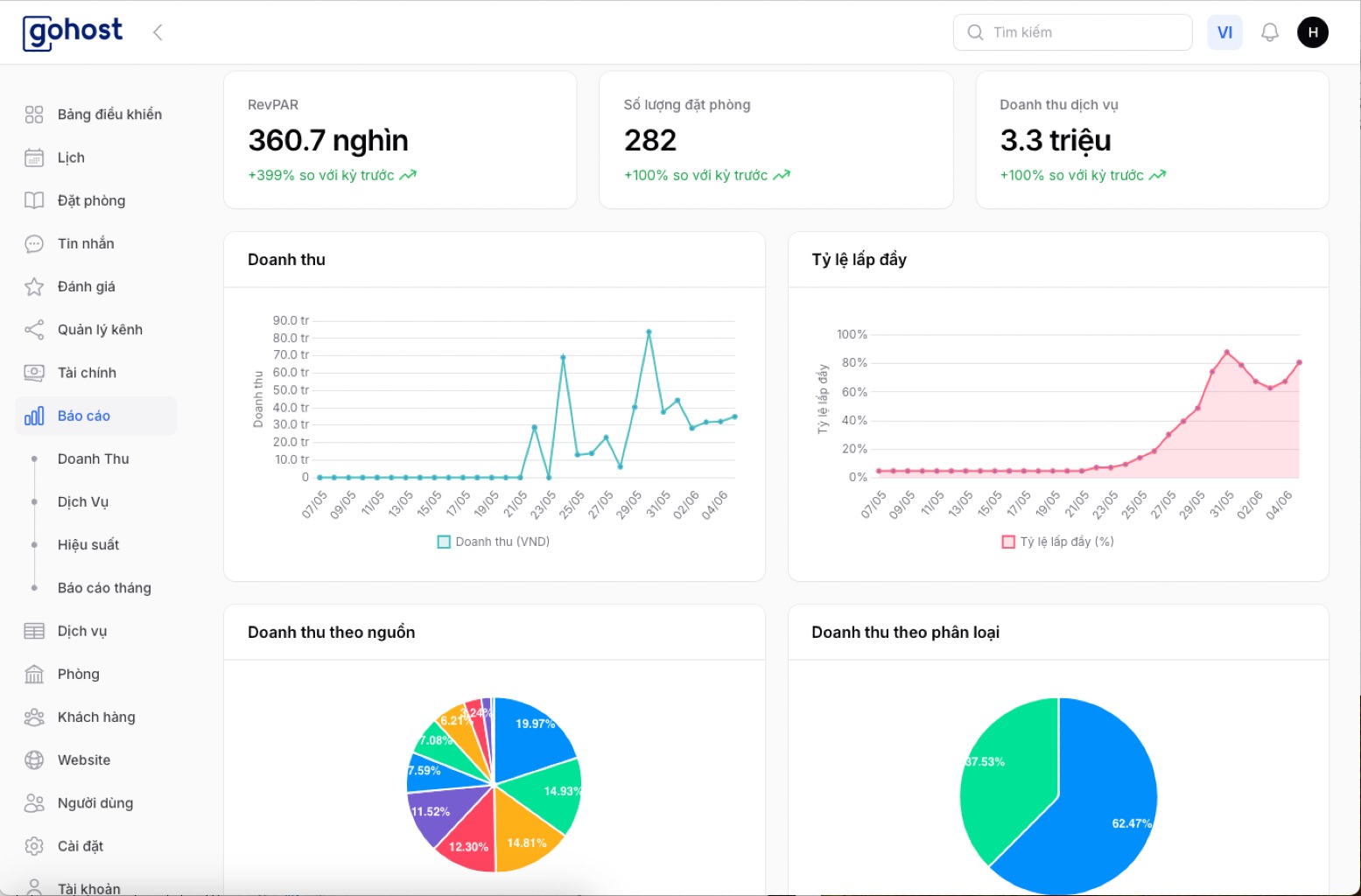
GoHost hiểu rõ tầm quan trọng của việc biến dữ liệu thành những quyết định kinh doanh thông minh. Nền tảng này cung cấp tính năng tự động tạo báo cáo doanh thu, công suất, và nguồn khách một cách chi tiết và chính xác. Hệ thống cho phép so sánh dữ liệu theo nhiều khoảng thời gian khác nhau, từ ngày, tuần đến tháng, giúp bạn nắm bắt xu hướng và đưa ra dự báo chính xác.
Điểm mạnh của GoHost nằm ở khả năng hiển thị biểu đồ, bảng chỉ số rõ ràng, dễ hiểu, có thể theo dõi thuận tiện ngay trên điện thoại. Hệ thống cảnh báo sớm các chỉ số bất thường như giảm công suất đột ngột hoặc tăng tỷ lệ hủy phòng giúp bạn kịp thời phát hiện và xử lý vấn đề trước khi chúng ảnh hưởng nghiêm trọng đến hoạt động kinh doanh.

Hãy để GoHost đồng hành cùng bạn không chỉ ở bước "ghi nhận doanh thu", mà còn giúp bạn phân tích hiệu quả kinh doanh khách sạn sâu sắc, đưa ra quyết định nhanh chóng và tối ưu hóa toàn bộ quy trình vận hành. Với GoHost, việc quản lý khách sạn trở nên đơn giản, khoa học và hiệu quả hơn bao giờ hết.
👉 Dùng thử miễn phí phần mềm quản lý GoHost ngay hôm nay để trải nghiệm sự khác biệt! Đăng ký tại đây.
Dữ liệu không phải là những con số khô khan nằm yên trong báo cáo. Khi bạn biết cách đọc và phân tích đúng cách, chúng sẽ trở thành la bàn chỉ đường, cho bạn biết điều gì nên làm và điều gì nên tránh. Một quyết định đúng lúc, dựa trên cơ sở dữ liệu chắc chắn, có thể giúp khách sạn vượt qua mùa thấp điểm, tối ưu hóa chi phí vận hành, hoặc giữ chân những khách hàng quý giá.
Thành công trong ngành khách sạn và homestay ngày nay không chỉ đến từ dịch vụ tốt hay vị trí đẹp, mà còn từ khả năng hiểu và ứng dụng dữ liệu một cách thông minh. Những chủ cơ sở lưu trú biết cách tận dụng báo cáo hiệu suất khách sạn sẽ luôn có lợi thế trong việc đưa ra các quyết định kinh doanh chính xác và kịp thời.
Đừng để những báo cáo quý giá nằm yên trên màn hình máy tính. Hãy biến chúng thành công cụ điều hành hiệu quả, giúp bạn quản lý khách sạn một cách chuyên nghiệp và đạt được những mục tiêu kinh doanh đã đề ra. Bởi cuối cùng, dữ liệu chỉ có giá trị khi nó được chuyển hóa thành những hành động cụ thể và mang lại kết quả tích cực cho doanh nghiệp của bạn.